Dashboard
Dashboard Landing View
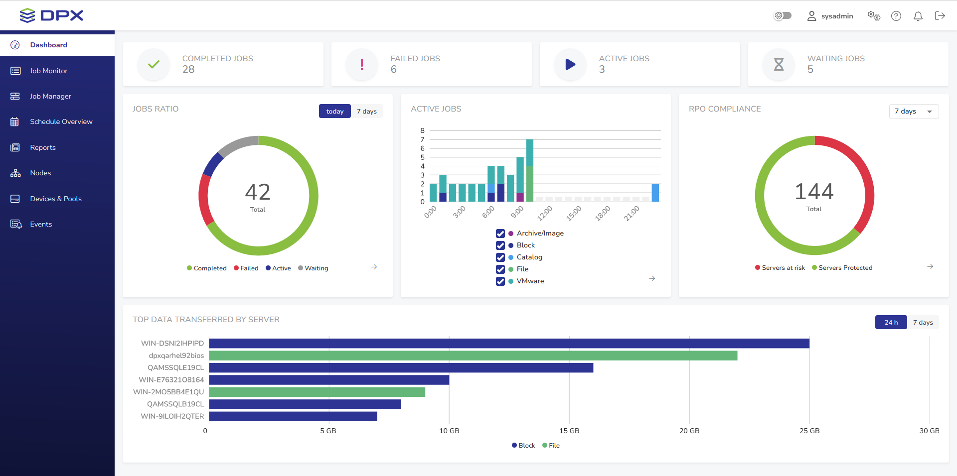
After successful login, the DPX dashboard is shown. Its main part presents an overview of the DPX’s performance.
![[image expected here]](/assets/images/dashboard-widok_ogolny-4682845c252c9b2b03f282adfbe3e762.png)
Header
![[image expected here]](/assets/images/dashboard-general_view-header-f6f11648f0b32cc4f987eb5e01ac3f1c.png)
The header contains the DPX logo and several controls:
– Dark mode toggle
– User settings with Password Change and Language Change options
– Enterprise information settings for managing License, Keyrings, Recovery Points, File Exclusion Rules and Administrator E-mail Settings
– Help menu with links to Documentation, Knowledge Base, Support and DPX information
– Notifications area displaying information about recent events
– The log-out button .
The central part of the header is used to display warning and error messages for the user, e.g. concerning license usage. This component displays one message at a time in the form of a carousel, with navigation arrowsand
allowing the user to cycle through multiple alerts.
![[image expected here]](/assets/images/topbar_with_warnings-588741164fcb836464b0dd0b5a1b6909.png)
Most warning banners feature the button to show more details concerning the warning.
Collapsable Sidebar
The sidebar is the dark blue section on the left-hand side of the window. For enhanced screen space, the sidebar is collapsible.
Hover over the sidebar and click the blue dot with an arrow pointing left to collapse.
![[image expected here]](/assets/images/dashboard-collapsible_sidebar-28dc290d1c930f7d7dc88714cec3ede9.png)
Hover over the collapsed sidebar and click the blue dot with an arrow pointing right to expand.
![[image expected here]](/assets/images/dashboard-collapsible_sidebar-collapsed-876b7a3f8a4be5ba678cc860e74159ef.png)
Apart from the Dashboard, the sidebar provides access to the following sections of the interface:
- Job Monitor
Allows you to monitor the current status of all existing DPX jobs. - Job Manager
Section for editing, deleting and running existing jobs, as well as creating new ones. - Schedule Overview
Provides an overview of all scheduled jobs. - Reports
This section contains various reports regarding the performance of DPX. - Nodes
Section for managing nodes and node groups. - Devices & Pools
Section for managing devices, device clusters, media and media pools. - Events
The list of all events concerning the performance of DPX.
Main Section
The main section of the Dashboard provides a general overview of the DPX’s performance.
Job Count
This section consists of four widgets indicating, respectively, the number of completed, failed, active and waiting jobs on the current date. The widgets are clickable and will take you to the Job Monitor view with appropriate filters applied.
Jobs Ratio
![[image expected here]](/assets/images/dashboard_widgets-jobs_ratio_grey_neighbors-ed170524e88ae91c2765e279c575449d.png)
This widget presents the job count in a pie chart. Use the toggle in the upper right corner to switch between today’s and 7 days’ data.
The arrow in the lower right corner will take you to the Job Monitor view with appropriate filters applied.
Active Jobs
![[image expected here]](/assets/images/dashboard_widgets-active_jobs_grey_neighbors-e3c35cffdf5f482ab37864af918b064e.png)
This widget features a bar chart of all jobs that were or are scheduled to be active within the timeframe of today’s date. The arrow in the lower right corner will take you to the Schedule Overview.
RPO Compliance
![[image expected here]](/assets/images/dashboard_widgets-rpo_compliance_grey_neighbors-d21cef6c884d41ce12170748e2dc6f04.png)
This widget shows the proportion of protected and unprotected nodes based on the RPO Compliance Report from the last 7 days. The arrow in the lower right corner will take you to the RPO Compliance Report in the Reports section.
Transfer Data
![[image expected here]](/assets/images/dashboard-top_data_transferred_by_server-aa8dadeef72cef5213ccc6bf09b394d0.png)
This informative widget displays top data transferred within the Enterprise in an easy-to-read bar graph. Use the toggle in the upper right corner to switch between today’s and 7 days’ data.